![图片[1]-开源CF托管邮箱系统-五六四五开发站](https://img20.360buyimg.com/openfeedback/jfs/t1/347848/8/240/181711/68bbef43F6f8fb9f9/6b735edad322fdc2.png)
功能介绍
-
💰 低成本使用:无需服务器,部署到 Cloudflare Workers 降低使用成本
-
💻 响应式设计:响应式布局自动适配PC和大部分手机端浏览器
-
📧 邮件发送:集成resend发送邮件,支持群发,内嵌图片和附件发送,发送状态查看
-
🛡️ 管理员功能:可以对用户,邮件进行管理,RABC权限控制对功能及使用资源限制
-
🔀 多号模式:开启后一个用户可以添加多个邮箱,默认一用户一邮箱,类似各大邮箱平台
-
📦 附件收发:支持收发附件,使用R2对象存储保存和下载文件
-
🔔 邮件推送:接收邮件后可以转发到TG机器人或其他服务商邮箱
-
📡 开放API:支持使用API批量生成用户,多条件查询邮件
-
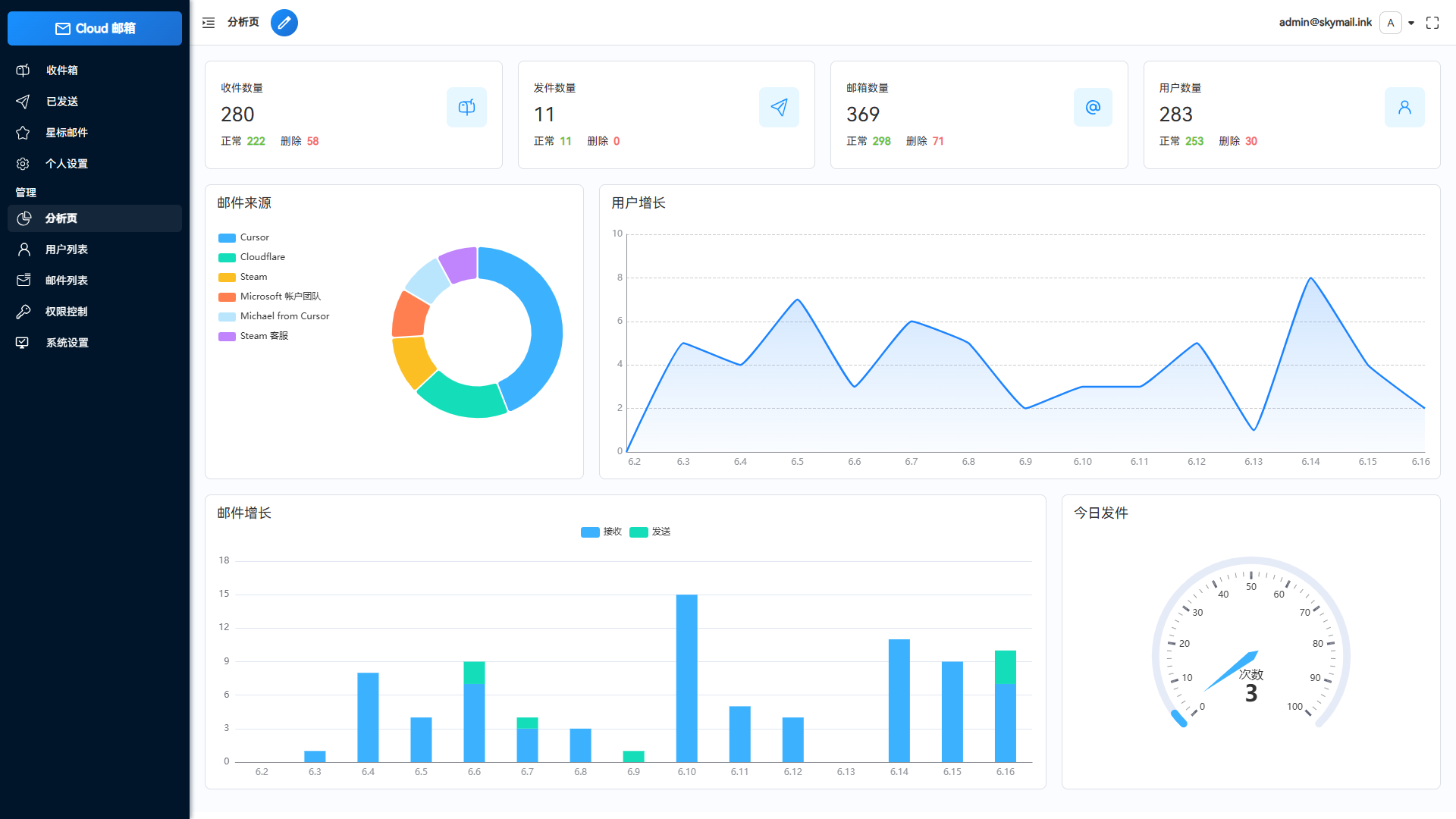
📈 数据可视化:使用echarts对系统数据详情,用户邮件增长可视化显示
-
⭐ 星标邮件:标记重要邮件,以便快速查阅
-
🎨 个性化设置:可以自定义网站标题,登录背景,透明度
-
⚙️ 功能设置:可以对注册,邮件发送,添加等功能关闭和开启,设为私人站点
-
🤖 人机验证:集成Turnstile人机验证,防止人机批量注册
-
📜 更多功能:正在开发中...
-
框架:Vue3 + Element Plus
-
Web框架:Hono
-
ORM:Drizzle
-
邮件推送: Resend
-
数据库:Cloudflare D1
-
文件存储:Cloudflare R2
部署教程
小白保姆教程-界面部署
1 绑定域名
注册账号登录到cloudflare 控制台,开始绑定域名(如果你已经绑定好了可以直接跳到第二步)
![图片[2]-开源CF托管邮箱系统-五六四五开发站](https://img20.360buyimg.com/openfeedback/jfs/t1/335955/25/7687/95124/68bbef9bF478c1700/da977981c75b6889.png)
![图片[3]-开源CF托管邮箱系统-五六四五开发站](https://img20.360buyimg.com/openfeedback/jfs/t1/333097/2/10150/108257/68bbefa5F5e40c0df/993dfab73796942f.png)
选择免费的计划
![图片[4]-开源CF托管邮箱系统-五六四五开发站](https://img20.360buyimg.com/openfeedback/jfs/t1/326005/14/17098/226667/68bbefb7F1a1ee501/577a865713bf92e7.png)
![图片[5]-开源CF托管邮箱系统-五六四五开发站](https://img20.360buyimg.com/openfeedback/jfs/t1/333902/13/10082/148235/68bbefc1F2a1481ba/2c70f21b0b4e1d3c.png)
设置dns
![图片[6]-开源CF托管邮箱系统-五六四五开发站](https://img20.360buyimg.com/openfeedback/jfs/t1/336036/35/7594/134345/68bbefcfFe37cd15e/4644ae86276c2c62.png)
不同的厂商的修改dns都差不多,这里以华为云为例
![图片[7]-开源CF托管邮箱系统-五六四五开发站](https://img20.360buyimg.com/openfeedback/jfs/t1/324513/27/16985/122502/68bbefdcF0ba3244a/1aff4ad75d2d5e1b.png)
设置完成后可能要等几分钟,期间可以刷新浏览器看有没有完成
![图片[8]-开源CF托管邮箱系统-五六四五开发站](https://img20.360buyimg.com/openfeedback/jfs/t1/338053/31/7725/138523/68bbefe9Fc23a9181/635a24df9872fb25.png)
完成后的界面
![图片[9]-开源CF托管邮箱系统-五六四五开发站](https://img20.360buyimg.com/openfeedback/jfs/t1/341601/2/344/154791/68bbeff4F34305e41/39c1cd9927a047cb.png)
这样子账户主页就会显示你的域名了,域名绑定完成
![图片[10]-开源CF托管邮箱系统-五六四五开发站](https://img20.360buyimg.com/openfeedback/jfs/t1/334046/17/10111/99140/68bbf003Fe4dc7b98/fae10b4b1f117ecd.png)
2、创建worker项目
到项目仓库fork项目代码到你的仓库
![图片[11]-开源CF托管邮箱系统-五六四五开发站](https://img20.360buyimg.com/openfeedback/jfs/t1/324164/19/16881/154438/68bbf030F72a6ad7c/744fc850a23eb681.png)
![图片[12]-开源CF托管邮箱系统-五六四五开发站](https://img20.360buyimg.com/openfeedback/jfs/t1/333388/8/10137/89987/68bbf03dFd873616d/e82238756bcf2d7a.png)
这样子仓库就会复制到你那边了
![图片[13]-开源CF托管邮箱系统-五六四五开发站](https://img20.360buyimg.com/openfeedback/jfs/t1/336900/23/7703/145397/68bbf04aF0b17660e/ff1a92e81c5e793f.png)
回到cloudflare控制台,找到workers页面导入你的github仓库代码
![图片[14]-开源CF托管邮箱系统-五六四五开发站](https://img20.360buyimg.com/openfeedback/jfs/t1/340274/15/7483/145578/68bbf055Fc9bcb42c/e0cc71aa89fab791.png)
![图片[15]-开源CF托管邮箱系统-五六四五开发站](https://img20.360buyimg.com/openfeedback/jfs/t1/326586/28/17000/102094/68bbf05dF9b89c9d9/f2fcd28ef9b1fcbd.png)
![图片[16]-开源CF托管邮箱系统-五六四五开发站](https://img20.360buyimg.com/openfeedback/jfs/t1/346880/15/335/126949/68bbf064F718c68ea/f26cfb29a955f1db.png)
设置启动目录
![图片[17]-开源CF托管邮箱系统-五六四五开发站](https://img20.360buyimg.com/openfeedback/jfs/t1/346625/9/366/87426/68bbf070F8ae4e2bb/e099966aa703537c.png)
等待构建部署完成
![图片[18]-开源CF托管邮箱系统-五六四五开发站](https://img20.360buyimg.com/openfeedback/jfs/t1/337758/34/7206/87814/68bbf07dFbe76a46c/91c14be1a59e29c7.png)
构建完成后的页面
![图片[19]-开源CF托管邮箱系统-五六四五开发站](https://img20.360buyimg.com/openfeedback/jfs/t1/333005/8/10203/207495/68bbf08bF262d1785/02192ecb1cc6a826.png)
这时候项目就会出现在worker列表了,点击名字进入可以查看和设置
![图片[20]-开源CF托管邮箱系统-五六四五开发站](https://img20.360buyimg.com/openfeedback/jfs/t1/325552/38/17065/131505/68bbf09eF1b2875ad/db08463d291a6e38.png)
3 设置环境变量
服务还需要设置一些环境变量和绑定数据库才能正常运行
![图片[21]-开源CF托管邮箱系统-五六四五开发站](https://img20.360buyimg.com/openfeedback/jfs/t1/326310/7/17019/124254/68bbf0aeF1d0eb3dd/ddba46c087c54d4d.png)
添加以下变量,注意domain是json类型的,管理员账号之后需要你在注册页面注册
| 变量名 | 值 | 类型 | 作用 |
|---|---|---|---|
| domain | ["你的域名"], 示例:["mornglow.top"],多域名 ["doamin1","domain2"] | JSON | 网站会使用这个域名作为邮箱域名 |
| admin | 管理员的邮箱,示例:admin@mornglow.top | 纯文本 | 对应的用户变成管理员 |
| jwt_secret | 随便输入一串字符串,示例:Z7f!xPq8mV@L2bC$r9X&N1t | 纯文本 | 登录身份令牌的安全密钥 |
![图片[22]-开源CF托管邮箱系统-五六四五开发站](https://img20.360buyimg.com/openfeedback/jfs/t1/348647/40/339/123257/68bbf0c0F01b99544/19f4717e16bbade2.png)
设置完成自定义域名和环境变量的样子
![图片[23]-开源CF托管邮箱系统-五六四五开发站](https://img20.360buyimg.com/openfeedback/jfs/t1/328357/1/17153/124116/68bbf0c8Fac62542a/e5776121cd641f88.png)
4 绑定数据库
找到左侧菜单存储和数据库,创建kv数据库,数据库名字随意
![图片[24]-开源CF托管邮箱系统-五六四五开发站](https://img20.360buyimg.com/openfeedback/jfs/t1/323179/14/8515/101432/68bbf0d3F642b29fe/9ccd8fec6904b627.png)
创建d1数据库,数据库名字随意 位置选择离你近的地方
![图片[25]-开源CF托管邮箱系统-五六四五开发站](https://img20.360buyimg.com/openfeedback/jfs/t1/330247/26/10326/106392/68bbf0dbF96ad663c/04aadb470ed32ded.png)
回到worker设置界面绑定刚刚创建的数据库 d1数据库 变量名为 db kv数据库 变量名为 kv
![图片[26]-开源CF托管邮箱系统-五六四五开发站](https://img20.360buyimg.com/openfeedback/jfs/t1/350606/16/340/112276/68bbf0e5F0390ca5a/dc995a40c537525f.png)
浏览器输入https://你的自定义域名/api/init/你绑定的的jwt_secret 会自动初始化数据库(如果之前部署过只会更新不会覆盖原有数据)
![图片[27]-开源CF托管邮箱系统-五六四五开发站](https://img20.360buyimg.com/openfeedback/jfs/t1/325986/24/16991/15651/68bbf0efF3b5bc883/d4c549e0f2f798af.png)
浏览器输入你绑定的自定义域名网站已经能打开了,注册登录了
![图片[28]-开源CF托管邮箱系统-五六四五开发站](https://img20.360buyimg.com/openfeedback/jfs/t1/331774/10/10199/31099/68bbf0f8F2f03731c/53923b1421a74a2d.png)
5 启用邮件接收
设置完成后才能接收邮件了
回到cloudflare控制台,点击菜单账户主页,再点你的域名
![图片[29]-开源CF托管邮箱系统-五六四五开发站](https://img20.360buyimg.com/openfeedback/jfs/t1/339096/37/7715/99327/68bbf102F52541f63/339aacbbd1ec7018.png)
菜单栏会发生变化
![图片[30]-开源CF托管邮箱系统-五六四五开发站](https://img20.360buyimg.com/openfeedback/jfs/t1/328106/1/16876/128863/68bbf10aFa2be4699/a370439cb5f6a2ec.png)
![图片[31]-开源CF托管邮箱系统-五六四五开发站](https://img20.360buyimg.com/openfeedback/jfs/t1/347376/27/345/94885/68bbf110F5cf7cb65/c24b4b2c1677a527.png)
![图片[32]-开源CF托管邮箱系统-五六四五开发站](https://img20.360buyimg.com/openfeedback/jfs/t1/328404/17/16864/86383/68bbf116F8cd3c348/108132d6b7fab0d1.png)
启用电子邮件
![图片[33]-开源CF托管邮箱系统-五六四五开发站](https://img20.360buyimg.com/openfeedback/jfs/t1/349196/35/362/98939/68bbf11fF9b1f7ec8/7069685ea2dd9c48.png)
![图片[34]-开源CF托管邮箱系统-五六四五开发站](https://img20.360buyimg.com/openfeedback/jfs/t1/349649/39/341/120036/68bbf126Fcf51fe69/8c688d44d96620af.png)
设置转发到worker
![图片[35]-开源CF托管邮箱系统-五六四五开发站](https://img20.360buyimg.com/openfeedback/jfs/t1/350262/35/323/111368/68bbf12fF80e9242a/d7c88b86883653a9.png)
![图片[36]-开源CF托管邮箱系统-五六四五开发站](https://img20.360buyimg.com/openfeedback/jfs/t1/335003/11/10289/80354/68bbf135Fcc227296/8476e89b2cb4bced.png)
设置完成的样子
![图片[37]-开源CF托管邮箱系统-五六四五开发站](https://img20.360buyimg.com/openfeedback/jfs/t1/324693/11/16398/127607/68bbf13eF084aded1/d9a0d919bcce8bb8.png)
测试接收邮件
![图片[38]-开源CF托管邮箱系统-五六四五开发站](https://img20.360buyimg.com/openfeedback/jfs/t1/332112/24/10138/77505/68bbf148F0a36b82a/08b1a0d01a9a3813.png)
6 附件收发
设置完这一步后才能接收附件和发送附件,如果你不需要可以跳过
回到上一级菜单,找到r2对象存储,创建存储桶
![图片[39]-开源CF托管邮箱系统-五六四五开发站](https://img20.360buyimg.com/openfeedback/jfs/t1/330846/16/10054/112908/68bbf153F6d42aedc/3e156edf3f620f60.png)
桶名字可以随便填 位置选择离你近的地方
![图片[40]-开源CF托管邮箱系统-五六四五开发站](https://img20.360buyimg.com/openfeedback/jfs/t1/348263/24/359/140810/68bbf15cF06ca34a7/e621371ddbaa230e.png)
设置自定义域名
![图片[41]-开源CF托管邮箱系统-五六四五开发站](https://img20.360buyimg.com/openfeedback/jfs/t1/332289/5/10110/113230/68bbf165F3bf3eaf3/bf4b930ae2683198.png)
![图片[42]-开源CF托管邮箱系统-五六四五开发站](https://img20.360buyimg.com/openfeedback/jfs/t1/329119/24/10305/176304/68bbf16cFa363d91e/c994cfcaf7a7fcf4.png)
自定义域名添加到项目设置里面
![图片[43]-开源CF托管邮箱系统-五六四五开发站](https://img20.360buyimg.com/openfeedback/jfs/t1/345160/2/338/143651/68bbf177Fdc18b799/2a99da161b31d158.png)
回到worker绑定刚才创建的r2存储桶
r2存储桶 变量名为 r2
![图片[44]-开源CF托管邮箱系统-五六四五开发站](https://img20.360buyimg.com/openfeedback/jfs/t1/327101/6/16925/113931/68bbf17fF0f3cac71/998f2142a4b778d3.png)
7 邮件发送
使用第三方服务resend发送邮件
浏览器输入resend.com注册
![图片[45]-开源CF托管邮箱系统-五六四五开发站](https://img20.360buyimg.com/openfeedback/jfs/t1/329103/14/10097/82114/68bbf18aFc492d0c1/4c98d11edb5e955f.png)
添加域名
![图片[46]-开源CF托管邮箱系统-五六四五开发站](https://img20.360buyimg.com/openfeedback/jfs/t1/342346/30/314/87852/68bbf193F0b1743d8/d55af55796696d19.png)
![图片[47]-开源CF托管邮箱系统-五六四五开发站](https://img20.360buyimg.com/openfeedback/jfs/t1/338578/7/7673/94468/68bbf198F52cbe5cb/592b0b9b93a509f2.png)
![图片[48]-开源CF托管邮箱系统-五六四五开发站](https://img20.360buyimg.com/openfeedback/jfs/t1/337356/7/7533/134681/68bbf1a2F8f494d33/28789a715e225755.png)
![图片[49]-开源CF托管邮箱系统-五六四五开发站](https://img20.360buyimg.com/openfeedback/jfs/t1/325994/31/16946/141300/68bbf1a8Fd39e969b/c125e7b4ff70d78e.png)
等待验证完成
![图片[50]-开源CF托管邮箱系统-五六四五开发站](https://img20.360buyimg.com/openfeedback/jfs/t1/330618/38/10110/169452/68bbf1b4Fff85308b/52f0222231e48dc4.png)
验证完成后的样子
![图片[51]-开源CF托管邮箱系统-五六四五开发站](https://img20.360buyimg.com/openfeedback/jfs/t1/346654/31/365/157366/68bbf1bfF459bf290/587d50fb5958e1da.png)
创建apiKey
![图片[52]-开源CF托管邮箱系统-五六四五开发站](https://img20.360buyimg.com/openfeedback/jfs/t1/332681/1/10152/76284/68bbf1c7F4f78cd2d/c2f7161bccbcd331.png)
![图片[53]-开源CF托管邮箱系统-五六四五开发站](https://img20.360buyimg.com/openfeedback/jfs/t1/334437/23/10068/13199/68bbf1cdF0f36d153/14f71479ee8dcd9e.png)
![图片[54]-开源CF托管邮箱系统-五六四五开发站](https://img20.360buyimg.com/openfeedback/jfs/t1/326211/2/16899/88660/68bbf1d3Fecb8d48a/8d8ab6134a8719c6.png)
回到项目网站设置
![图片[55]-开源CF托管邮箱系统-五六四五开发站](https://img20.360buyimg.com/openfeedback/jfs/t1/337314/11/7169/146798/68bbf1daF00327610/72aa6c2e01ddb4f0.png)
设置邮件状态回调接口
![图片[56]-开源CF托管邮箱系统-五六四五开发站](https://img20.360buyimg.com/openfeedback/jfs/t1/326916/6/16932/74248/68bbf1e3Fcf738d68/f1fcd3437050c12b.png)
回调接口 https://你的项目自定义域/api/webhooks
![图片[57]-开源CF托管邮箱系统-五六四五开发站](https://img20.360buyimg.com/openfeedback/jfs/t1/330329/36/10103/109929/68bbf1ebFeeb67081/e39384cb0e21ed64.png)
![图片[58]-开源CF托管邮箱系统-五六四五开发站](https://img20.360buyimg.com/openfeedback/jfs/t1/336779/13/7267/86683/68bbf1f1F9b5c380b/9b5702d5aa7b976a.png)
8 人机验证
设置这一步后可以开启人机验证,防止网站被机器人批量注册
菜单栏找到 turnstile
![图片[59]-开源CF托管邮箱系统-五六四五开发站](https://img20.360buyimg.com/openfeedback/jfs/t1/350930/23/333/98820/68bbf1faFd283460a/d5416ff38ec33235.png)
![图片[60]-开源CF托管邮箱系统-五六四五开发站](https://img20.360buyimg.com/openfeedback/jfs/t1/333927/8/9991/82854/68bbf201Fdd61e242/100c5dfc48d8f5fa.png)
添加你的域名
![图片[61]-开源CF托管邮箱系统-五六四五开发站](https://img20.360buyimg.com/openfeedback/jfs/t1/340708/37/7540/120664/68bbf20aF8d518fd1/e336b7408c567da0.png)
名字随意
![图片[62]-开源CF托管邮箱系统-五六四五开发站](https://img20.360buyimg.com/openfeedback/jfs/t1/336255/2/7672/91467/68bbf212F5df12fab/4f67547efd043314.png)
复制这两个密钥
![图片[63]-开源CF托管邮箱系统-五六四五开发站](https://img20.360buyimg.com/openfeedback/jfs/t1/327253/26/16975/100920/68bbf21bF999868d7/1aa5a26b5c512db0.png)
回到项目设置页面设置密钥
![图片[64]-开源CF托管邮箱系统-五六四五开发站](https://img20.360buyimg.com/openfeedback/jfs/t1/346010/1/347/146710/68bbf228Fee65dc04/16c568624bf9ac1d.png)
9 TG和其他邮箱转发
在TG搜索找到这个人
![图片[65]-开源CF托管邮箱系统-五六四五开发站](https://img20.360buyimg.com/openfeedback/jfs/t1/337502/27/7679/36649/68bbf233Fd3ae3149/95881c54289aeefc.png)
创建机器人并且获取token
给机器人一条发消息
浏览器输入 https://api.telegram.org/bot你的机器TOKEN/getUpdates 获取chat_id 如果获取不到就再给机器人发几条消息
设置token 和 chat_id
![图片[69]-开源CF托管邮箱系统-五六四五开发站](https://img20.360buyimg.com/openfeedback/jfs/t1/332620/24/10187/165669/68bbf259F009bac18/64e41d0f56951b9f.png)
转发到其他服务商邮箱 在cloudflare验证邮箱
![图片[70]-开源CF托管邮箱系统-五六四五开发站](https://img20.360buyimg.com/openfeedback/jfs/t1/327682/17/16566/104473/68bbf263F4991d5fe/427d9de1b562ec17.png)
设置邮箱
![图片[71]-开源CF托管邮箱系统-五六四五开发站](https://img20.360buyimg.com/openfeedback/jfs/t1/327919/35/16967/161301/68bbf26cFf2d3a621/6cf42663b8dc3447.png)
完结撒花









暂无评论内容